
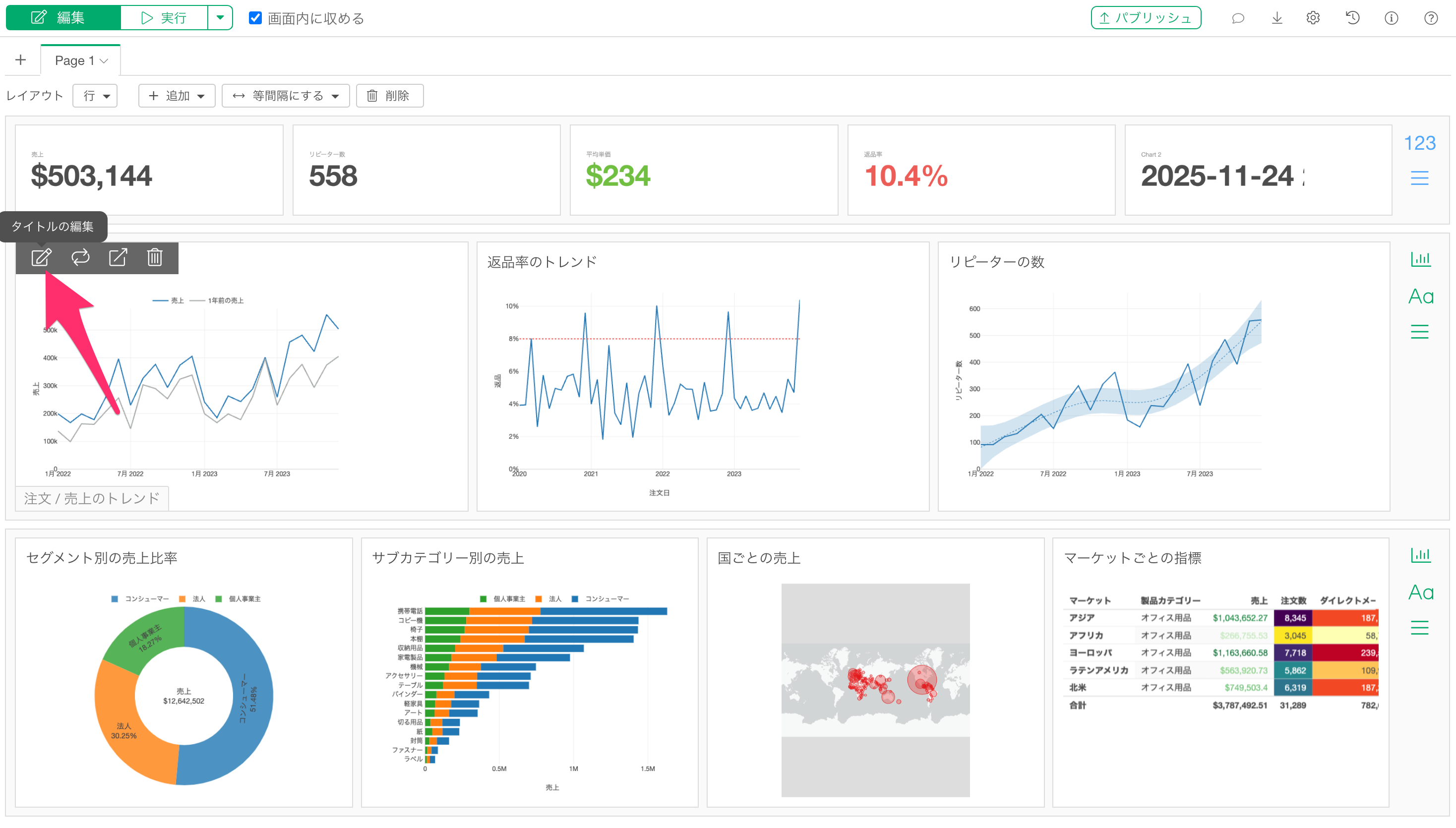
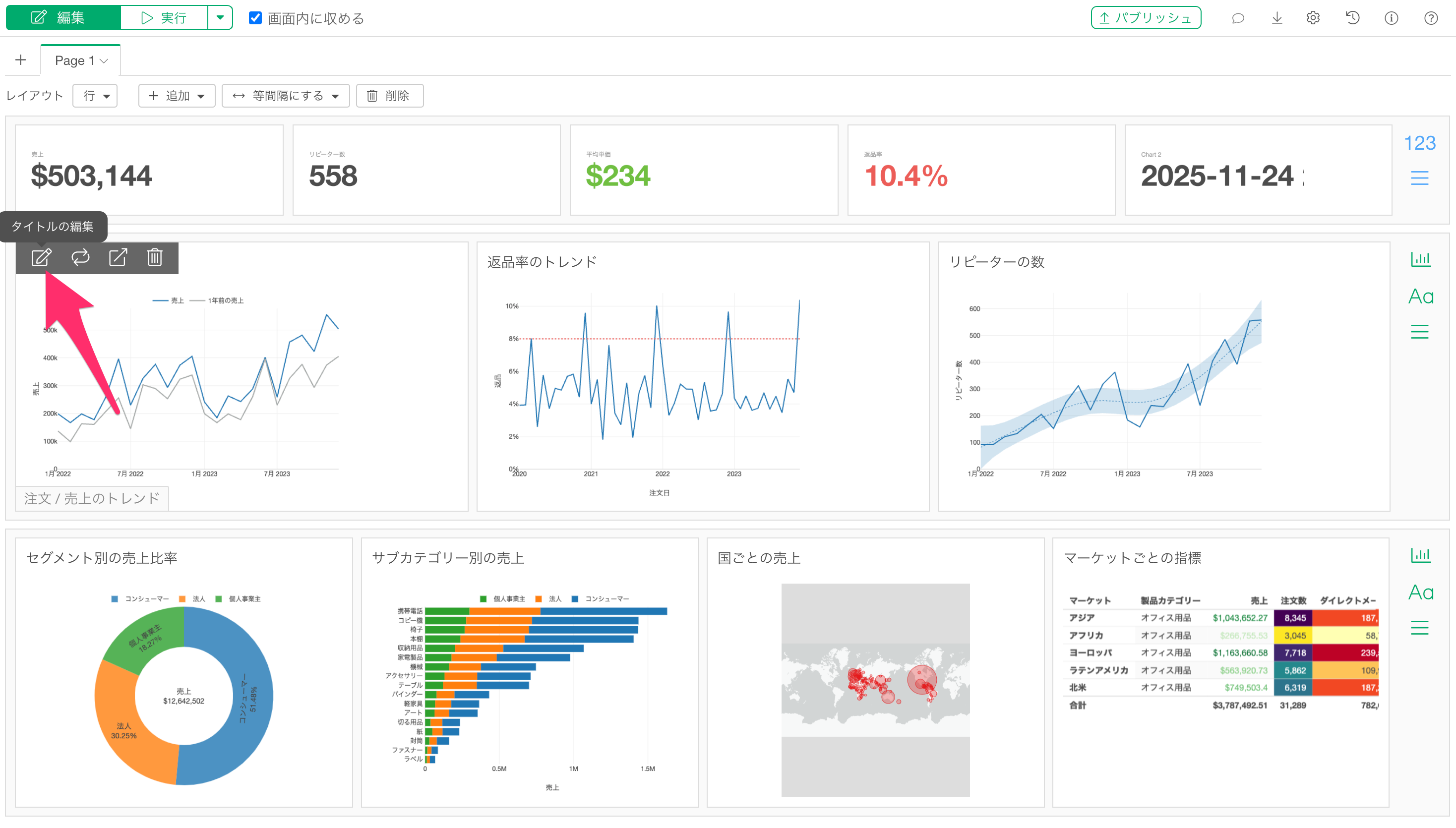
Exploratoryのダッシュボードでは、チャートを挿入すると自動的にチャートのタブ名がタイトルとして設定されます。ただしチャートタブで表示をされているタブの名称を後から変更したとしても、ダッシュボード上のタイトルは自動更新されないため、ダッシュボード内で個別にタイトルを編集する必要があります。
ダッシュボードを作成している方、複数のチャートをダッシュボードにまとめて管理している方にお役立ていただける機能です。
ダッシュボードにチャートを挿入した後に、チャートのタブ名を変更しても、ダッシュボード上のチャートタイトルが自動的に更新されない。そのため、ダッシュボード上で表示されるタイトルを個別に変更する方法が必要になります。

Exploratoryでは、データフレームをインポートした後にデータの加工を行い、複数のチャートを作成することができます。作成した複数のチャートは、レポート、ノート、ダッシュボードなどにまとめて管理することが一般的です。
ダッシュボードにチャートを挿入すると、自動的にチャートのタブ名がチャートのタイトルとして設定されます。ただし、この設定は挿入時の1回のみで、後からチャートのタブ名を変更しても、ダッシュボード上のタイトルは連動して更新されません。
そのため、ダッシュボード上のチャートタイトルを変更したい場合は、ダッシュボードの編集機能を使用して、各チャートのタイトルを個別に編集する必要があります。
